
E-Odin Tacho
-
- Beiträge: 296
- Registriert: Mo 7. Mär 2022, 12:54
- Roller: e-Odin
- PLZ: 495xx
- Kontaktdaten:
Re: E-Odin Tacho
Ich fänd vor allem eine Variante gut, die ggf. sogar durch den TüV kommt - da sehe ich noch die größten Probleme 

-
- Beiträge: 209
- Registriert: Sa 9. Apr 2022, 13:34
- Roller: Dayi E-Odin 2.0
- PLZ: 04600
- Wohnort: Altenburg
- Tätigkeit: IT-Dienstleister
- Kontaktdaten:
Re: E-Odin Tacho
Glaube ich aber nicht, wenn das Case ordentlich gemacht ist und es entsprechend professionell wirkt wird das eh keiner prüfen.
Wenn das Teil dann auch alles richtig und ordentlich anzeigt seh ich da keine Probleme.
Tüv bekommste trotzdem nicht, wegen den restlichen Mängeln am Bike
Hier der frühe Prototyp:

Wenn das Teil dann auch alles richtig und ordentlich anzeigt seh ich da keine Probleme.
Tüv bekommste trotzdem nicht, wegen den restlichen Mängeln am Bike

Hier der frühe Prototyp:

- jeff-jordan
- Beiträge: 1214
- Registriert: Sa 16. Mai 2020, 08:47
- Roller: Classico LI & Z-Odin
- PLZ: 6...
- Tätigkeit: Dem Inschenjöhr is nix zu schwöhr...
- Kontaktdaten:
Re: E-Odin Tacho
Die Aufnahme könnte auch bei mir auf dem Grabbeltisch sein
.
Den Arduino-Nano nutze ich auch am liebsten
.

Den Arduino-Nano nutze ich auch am liebsten

Classico Li 05/2020 11 000+ km & Z-Odin 12/2021 33 000+ km 

-
- Beiträge: 209
- Registriert: Sa 9. Apr 2022, 13:34
- Roller: Dayi E-Odin 2.0
- PLZ: 04600
- Wohnort: Altenburg
- Tätigkeit: IT-Dienstleister
- Kontaktdaten:
Re: E-Odin Tacho
Ich bin extra näher ran gegangen damit man nicht soviel sieht 
den Nano nehm ich immer nur fürs Prototyping, in den fertigen Projekten hab ich dann immer den Pro Mini im Einsatz da ich dort die USB Schnittstellen eigentlich nie brauche.

den Nano nehm ich immer nur fürs Prototyping, in den fertigen Projekten hab ich dann immer den Pro Mini im Einsatz da ich dort die USB Schnittstellen eigentlich nie brauche.
-
- Beiträge: 296
- Registriert: Mo 7. Mär 2022, 12:54
- Roller: e-Odin
- PLZ: 495xx
- Kontaktdaten:
Re: E-Odin Tacho
Updates? 

-
- Beiträge: 209
- Registriert: Sa 9. Apr 2022, 13:34
- Roller: Dayi E-Odin 2.0
- PLZ: 04600
- Wohnort: Altenburg
- Tätigkeit: IT-Dienstleister
- Kontaktdaten:
Re: E-Odin Tacho
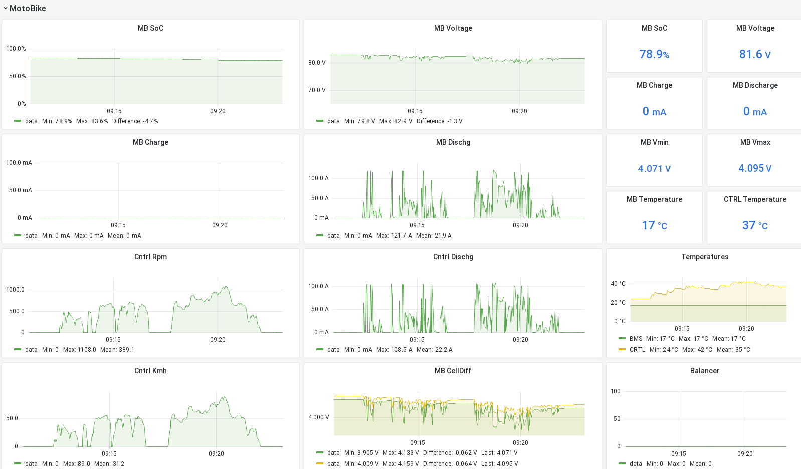
Gibts, allerdings noch nicht vom Tacho-Ersatz. Ich habe meine Controller-Interfaces fertig und bekomme alle relevanten Daten per CAN-BUS. Derzeit visualisiere ich die per altem Smartphone welches mit einem OrangePiZero verbunden ist, allerdings per WIFI, nicht schön. Der SBC (orangepi) loggt aber alles schön in die Datenbank.
Da es momentan unerträglich Heiß unterm Carport ist, dauerts noch ein Wenig. Theroetisch kann ich aber auch schon jetzt beliebig viel Kram an den CANBUS klemmen, auch 5 Tachos
GPS und GSM Module sind auch schon da und werden das ganze komplettieren. Ich würde dann auch ein Tutorial schreiben wenn ich es mal schaffe die 100 Fotos zu sortieren ...
Da es momentan unerträglich Heiß unterm Carport ist, dauerts noch ein Wenig. Theroetisch kann ich aber auch schon jetzt beliebig viel Kram an den CANBUS klemmen, auch 5 Tachos

- jeff-jordan
- Beiträge: 1214
- Registriert: Sa 16. Mai 2020, 08:47
- Roller: Classico LI & Z-Odin
- PLZ: 6...
- Tätigkeit: Dem Inschenjöhr is nix zu schwöhr...
- Kontaktdaten:
Re: E-Odin Tacho
[besserwisser]
Bei dem Bild mit dem Smartphone passen aber die RPM und die Geschwindigkeit nicht zusammen.
489 RPM * 1,903 m/R * 60 Min/h = 56 km/h
[/besserwisser]

Bei dem Bild mit dem Smartphone passen aber die RPM und die Geschwindigkeit nicht zusammen.
489 RPM * 1,903 m/R * 60 Min/h = 56 km/h
[/besserwisser]

Zuletzt geändert von jeff-jordan am Mi 20. Jul 2022, 21:39, insgesamt 1-mal geändert.
Classico Li 05/2020 11 000+ km & Z-Odin 12/2021 33 000+ km 

-
- Beiträge: 209
- Registriert: Sa 9. Apr 2022, 13:34
- Roller: Dayi E-Odin 2.0
- PLZ: 04600
- Wohnort: Altenburg
- Tätigkeit: IT-Dienstleister
- Kontaktdaten:
Re: E-Odin Tacho
Ich weiß nicht ob die RPM stimmen, aber die KMH stimmen 100%tig mit dem display überein. Die RPM vom Controller habe ich :4 geteilt und mit dem Radumfang multipliziert, ich schau dann mal in den code.
Edit:
Diese Ominösen 135 cm habe ich vom Kreisumfang bei 17 Zoll (~22cm Radius). Rechnet unser Tacho eigentlich richtig? Was sagt das GPS im Vergleich zum Tacho?
Edit:
Code: Alles auswählen
ControllerRpm = ( ByteToUint16(PvResponse[6], PvResponse[7]) / 4 ) ;
ControllerKmh = (uint16_t) ( ( (uint64_t) ControllerRpm * (uint64_t) 135 * (uint64_t) 60 ) / (uint64_t) 100000 ) ;
- jeff-jordan
- Beiträge: 1214
- Registriert: Sa 16. Mai 2020, 08:47
- Roller: Classico LI & Z-Odin
- PLZ: 6...
- Tätigkeit: Dem Inschenjöhr is nix zu schwöhr...
- Kontaktdaten:
Re: E-Odin Tacho
Nee, Du musst die Controller-RPM durch 6 Teilen. Der Controller "denkt" ja, er hätte einen 4-Polpaar Mittelmotor. Der Hub-Motor im Bike hat aber 24 Pol-Paare.gdv-it hat geschrieben: ↑Mi 20. Jul 2022, 20:46Ich weiß nicht ob die RPM stimmen, aber die KMH stimmen 100%tig mit dem display überein. Die RPM vom Controller habe ich :4 geteilt und mit dem Radumfang multipliziert, ich schau dann mal in den code.
Edit:
Diese Ominösen 135 cm habe ich vom Kreisumfang bei 17 Zoll (~22cm Radius). Rechnet unser Tacho eigentlich richtig? Was sagt das GPS im Vergleich zum Tacho?Code: Alles auswählen
ControllerRpm = ( ByteToUint16(PvResponse[6], PvResponse[7]) / 4 ) ; ControllerKmh = (uint16_t) ( ( (uint64_t) ControllerRpm * (uint64_t) 135 * (uint64_t) 60 ) / (uint64_t) 100000 ) ;
Für den Radumfang ist bei 180/55-17 in den Tabellen der Wert 1,903 m/Umdrehung angegeben.
Der Wert, den ich bisher im Kopf hatte (1,941) liegt also 2% daneben, sorry.

GPS sagt im Vergleich zum Tacho ca. 3% weniger. Ist aber allgemein üblich, dass ein Tacho "vorgeht".
Classico Li 05/2020 11 000+ km & Z-Odin 12/2021 33 000+ km 

- DavidSt
- Beiträge: 245
- Registriert: Fr 13. Mai 2022, 13:04
- Roller: Venaxio 6000/ E Odin
- PLZ: 27580
- Kontaktdaten:
Re: E-Odin Tacho
Was passiert wenn man ein freien Controller mit offner Software nimmt und die Richtigen polpaare eingieht?jeff-jordan hat geschrieben: ↑Mi 20. Jul 2022, 21:38Nee, Du musst die Controller-RPM durch 6 Teilen. Der Controller "denkt" ja, er hätte einen 4-Polpaar Mittelmotor. Der Hub-Motor im Bike hat aber 24 Pol-Paare.gdv-it hat geschrieben: ↑Mi 20. Jul 2022, 20:46Ich weiß nicht ob die RPM stimmen, aber die KMH stimmen 100%tig mit dem display überein. Die RPM vom Controller habe ich :4 geteilt und mit dem Radumfang multipliziert, ich schau dann mal in den code.
Edit:
Diese Ominösen 135 cm habe ich vom Kreisumfang bei 17 Zoll (~22cm Radius). Rechnet unser Tacho eigentlich richtig? Was sagt das GPS im Vergleich zum Tacho?Code: Alles auswählen
ControllerRpm = ( ByteToUint16(PvResponse[6], PvResponse[7]) / 4 ) ; ControllerKmh = (uint16_t) ( ( (uint64_t) ControllerRpm * (uint64_t) 135 * (uint64_t) 60 ) / (uint64_t) 100000 ) ;
Für den Radumfang ist bei 180/55-17 in den Tabellen der Wert 1,903 m/Umdrehung angegeben.
Der Wert, den ich bisher im Kopf hatte (1,941) liegt also 2% daneben, sorry.
GPS sagt im Vergleich zum Tacho ca. 3% weniger. Ist aber allgemein üblich, dass ein Tacho "vorgeht".
Wer ist online?
Mitglieder in diesem Forum: 0 Mitglieder und 3 Gäste